Cloud Resource Optimization
AI Driven Analytics find the right cloud instance for every workload
App Owner Approved,
Engineer Trusted
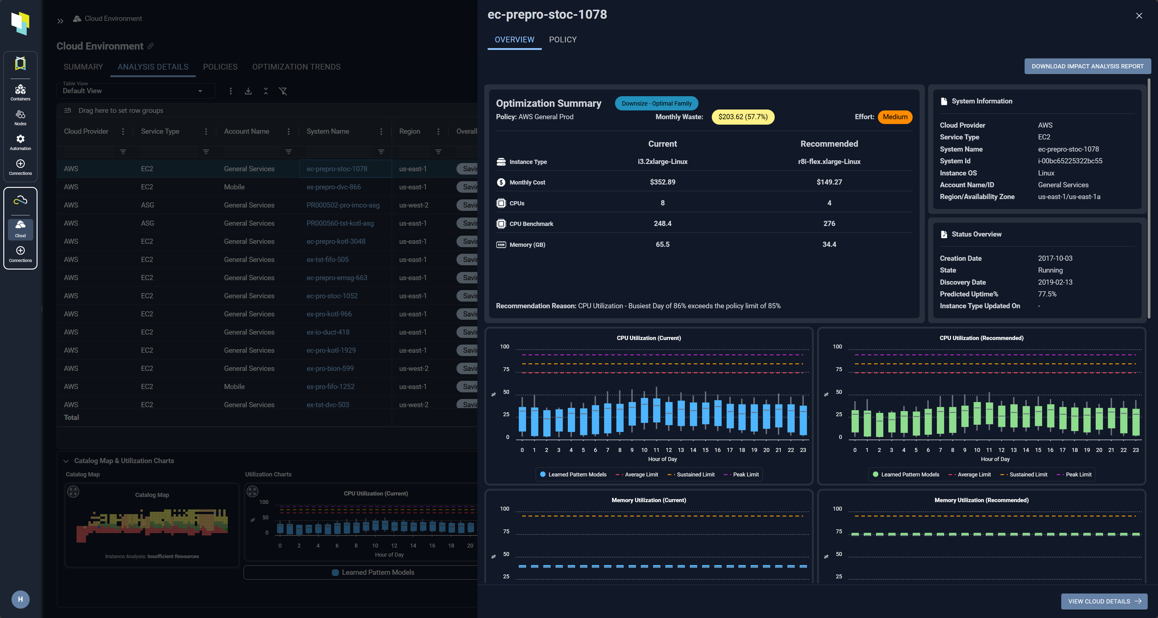
Precise, Accurate & Actionable
Nothing matches Kubex for engineer and app owner trusted optimization:
- Find the optimal instance for every workload factoring in technical, resource and policy constraints
- Deliver detailed justification for every recommendation
- Automate the execution of approved changes

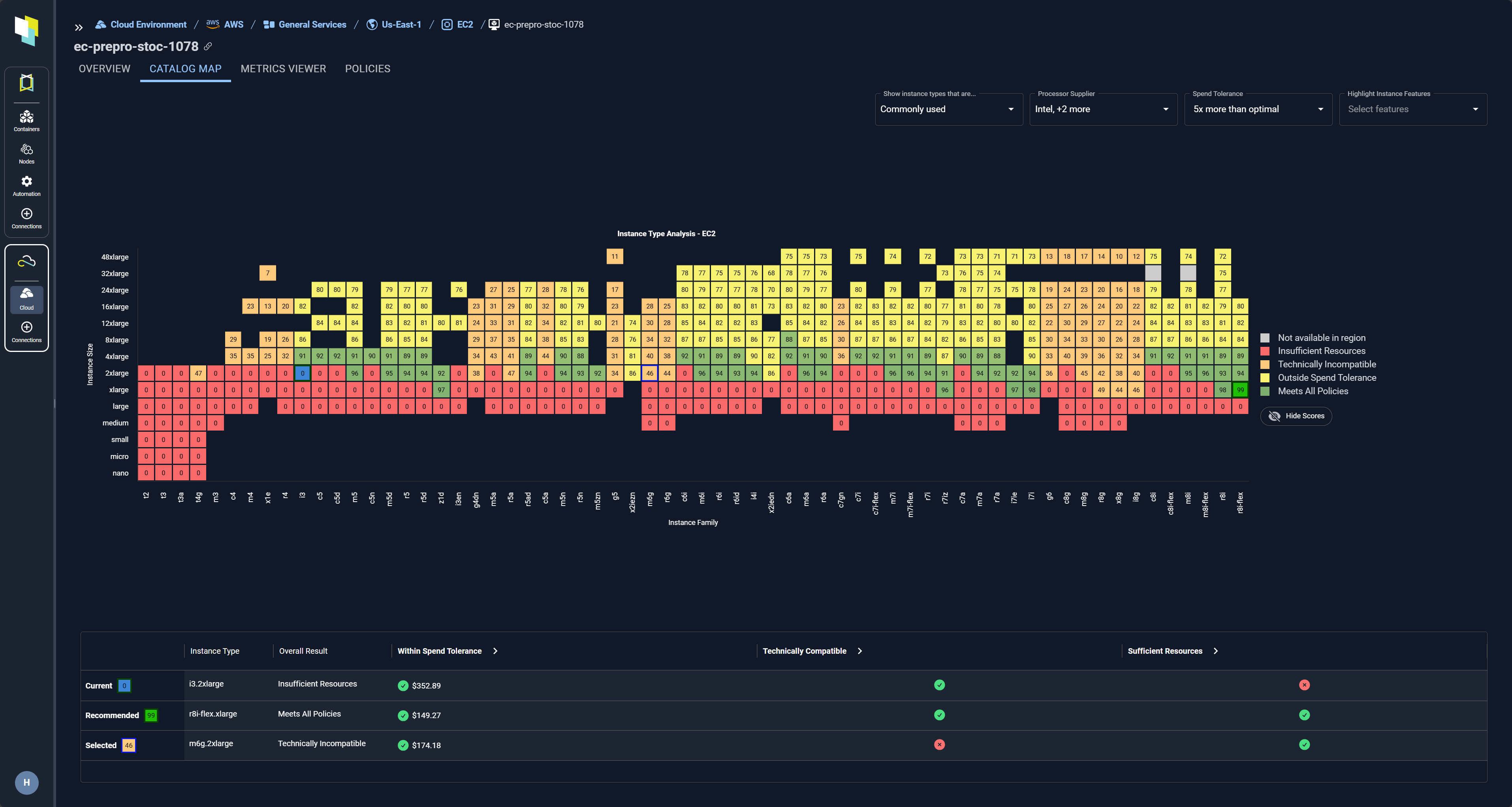
Unique Catalog Map
Visualize how a workload fits with all available instance types in a CSP catalog. Kubex tells you which instances:
- Have insufficient resources (red),
- Are technically incompatible – and why (orange),
- Are outside defined spend tolerances (yellow), and
- Meet all policies (green)

Collaborate with Application Owners
Send links that take others directly to concise views of risk and optimization recommendations.

Track Optimization Trends
Track KPIs such as current vs optimal costs, $/CPU Hour, and CPU & Memory Utilization, along with other metrics that are key to determining progress. Focus through views that include only the charts and metrics of interest – arranged exactly the way you want.

Integrate with Infrastructure as Code (IaC) to automate cloud resource selection.
Seamlessly Integrate Machine Learning into CI/CD Pipelines & Automation.
-
Free teams from the burden of manually selecting resources
-
Eliminate errors by using APIs to integrate directly into infrastructure as code templates.
-
Ensure performance by continuously aligning resources with application requirements
See the benefits of Cloud Resource Optimization in action
AI driven analytics that finds the right instance for every workload
